안녕하세요. 왁스코드 서버 개발로 참여한 Jongma라고 합니다.
먼저 아래는 인증입니다.

이 글을 작성하게 된 계기는 제가 잘못한 부분을 명확히 밝히고, 이에 대해서 사과 드리기 위함입니다.
그리고 혼선이 있는 부분들에 대해서 분명하게 알려드리고자 작성하게 되었습니다.
블로그 글을 내린 이유
먼저, 주로 블로그 후기 글로 알려진 것 같아서 이에 대해서 얘기 해보려고 합니다.
처음에 블로그 글 유입으로 왁스코드와 관련된 메일을 하나 받게 되었습니다.
이에 대해서 어떻게 대응할지 미니박스 님께 물어보았고, 대응하지 말라는 답변을 들었습니다.
저는 그 말을 곧대로 듣고 직접 찾아볼 생각을 하지 않았습니다. 심지어 이후에는 유입을 방지하기 위해서 블로그 글을 삭제 처리하기까지 했습니다.
왁스코드를 개발한 입장에서 책임이 분명하게 있음에도 불구하고 회피한 점에 대해서 부끄럽게 생각하고 있습니다.
이에 대해서 사과드리겠습니다. 앞으로는 책임감 있게 행동하도록 하겠습니다.

담당한 역할
왁스코드에는 기능들이 다양해서 서로가 담당하는 역할이 다릅니다.
들어가기에 앞서 숲, 네이버와 관련된 기능은 저는 담당하지 않았다는 사실을 먼저 말씀드립니다.
또한, 프라이빗 키 유출도 제가 아니라는 사실을 말씀드립니다.
제가 담당한 역할은 디스코드 알림을 웹훅으로 보내주는 서버를 개발하는 역할을 담당했습니다.
GitHub 레포지토리 상으로는 node-v2와 wnm-api가 이에 해당합니다. (아카이브 된 커밋 내역으로도 알 수 있습니다)

잘못한 부분
디코 전송 관련해서 논란이 되고 있는 부분 중 하나가 ‘프록시 사용’으로 알고 있습니다.
실제로 2023년 6월-9월까지 약 3개월 동안 프록시를 사용해서 Rate Limit을 우회한 이력이 있습니다.
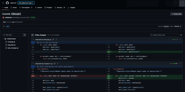
서버에는 구버전과 신버전이 존재합니다.
프록시 관련 코드가 처음 추가된 건 제가 합류하기 전 2023년 6월에 구버전 서버에 추가되었습니다. (왼쪽 상단 하늘색 박스 참고)

그리고 이후에 제가 팀에 합류했고 신버전으로 개편하는 작업을 진행하게 되었습니다.
신버전으로 개편하면서 기능은 그대로 유지되어야 했기 때문에 프록시 코드도 그대로 옮기게 되었습니다.
물론 그대로 옮겨 왔다고 책임을 회피할 생각은 아닙니다. 옮겨오면서 어떤 역할을 하는지 인지하고 있었기 때문입니다.
따라서 디스코드 약관을 미리 고려하지 못한 제 책임도 크다고 생각합니다. 이 부분에 대해서도 진심으로 사과드리도록 하겠습니다.
프록시를 현재도 사용하고 있는가?
2023년 9월 부터는 프록시를 사용하고 있지 않습니다.
당시에 제거하게 된 이유는 프록시 서버 자체가 속도가 느렸고 장애도 많이 발생했기 때문입니다.
그리고 사용하지 않더라도 적절한 재시도 정책을 구현해두면 충분히 트래픽을 감당할 수 있는 수준이었기 떄문에 불필요하다고 판단해 제거했습니다.
(프록시 서버 장애로 인해서 에러가 난 케이스 - 2023년 8월 3일)
(프록시 완전히 제거 - 2023년 9월 11일)
문제 상황 인식
문제 상황은 미니박스님이 저에게 관련 상황을 공유해주셔서 인지하게 되었습니다.
이때부터 관련된 내용을 제대로 알아보게 되었는데, 며칠 간 알아본 결과 왁스코드 쪽에서 명백하게 잘못한 부분들이 많아 보였습니다.
특히 알아보면서 크게 실망한 사실은 '내트꾸'에 디도스를 건 이력이 있다는 사실이었습니다.
디도스가 불법이어서 그런 부분도 있지만 '내트꾸'에 지인이 참여하고 계셨기 때문에 정말 죄송한 마음이 들었습니다.
이후에 잘못된 부분을 어떻게 고쳐나갈 건지에 대한 논의나 관련 상황 공유도 전무 했기에,
결국 직접 해명에 나서기로 결정하게 되었습니다.

앞으로
일단 Rate Limit과 관련해서는 디스코드 측에 자진 신고를 해두었습니다.
추후 상황은 업데이트 되는대로 공유드리도록 하겠습니다.

최대한 책임을 다하도록 하겠습니다.
감사합니다.
Copyright ⓒ 시보드 무단 전재 및 재배포 금지
본 콘텐츠는 뉴스픽 파트너스에서 공유된 콘텐츠입니다.


