기업의 탄소 배출, 데이터 시각화로 관리할 수 있을까?

실시간 키워드

2022.08.01 00:00 기준

기업의 탄소 배출, 데이터 시각화로 관리할 수 있을까?

ㅍㅍㅅㅅ 2024-12-20 11:52:45 신고

3줄요약

유난히 더웠던 이번 여름, 여러분은 탈 없이 보내셨나요? 해가 져도 가시지 않는 더위에 밤늦게까지 에어컨을 틀어야 했는데요. 올해 서울에서는 34일 연속으로 열대야가 나타나면서 기상 관측 이래로 가장 긴 열대야 기록을 세웠다고 합니다. 기후 전문가들은 ‘올해가 관측 사상 지구촌의 가장 더운 해가 될 것’이라고 예측하고 있어요.

점점 더 뜨거운 여름을 맞이할 우리에게 기후변화는 생존과 직결된 중대한 문제입니다. 우리의 일상을 위협할 뿐만 아니라, 앞으로 살아갈 미래 세대의 삶에도 치명적인 영향을 미칠 텐데요. 지난 8월 우리나라 헌법재판소에서 ‘정부의 기후 위기 대응이 부족하면 국민의 기본권 침해로 이어질 수 있다’는 결정이 나오면서, 지금의 정책이 미래 세대의 삶을 보호하지 못한다는 주장이 법적으로 확인되었어요. 미래 세대에 대한 현세대의 책임이 다시 강조되고 있는 가운데, 기후 위기의 주요 원인이 되는 기업에게도 대응할 의무가 요구되고 있습니다.

기업의 기후 위기 대응의 일환으로, 세계 곳곳에서는 기업이 얼마나 많이 탄소를 배출하고 있는지 공개하는 ‘탄소 배출량 정보 공시’를 의무화하고 있는데요. 이러한 움직임에 기업은 어떻게 대처해야 할까요? 오늘은 지난 8월 발생한 기후 소송 이슈와 함께, 기업의 리스크 대응 방안으로써 시각화 대시보드를 어떻게 활용할 수 있는지 이야기해 보려고 합니다. 여러 기후 위기 관련 지표 중 보다 구체적인 예로 ‘탄소 배출량’을 시각화한 대시보드 사례를 함께 살펴보겠습니다.

 

1. 시급한 기후 위기 대응, 기업이 해야 할 일은?

1) 미래 세대의 기본권을 침해하는 기후 위기

지난 8월, 헌법재판소에서 역사적인 결정이 내려졌습니다. 아시아 최초로 기후 소송의 헌법불합치 판결이 나왔는데요. 지금의 탄소중립기본법이 기후 위기의 심각성을 제대로 반영하고 있지 않아서, 미래 세대의 기본권을 침해한다는 것이 소송의 요지입니다.

탄소중립기본법은 기후 위기 대응을 위해 만들어진 법으로 2050년까지 탄소 중립*을 달성하는 것을 목적으로 하는데요. 해당 법에는 2030년까지 온실가스 배출량을 2018년 대비 40%로 감축해야 한다는 목표가 규정되어 있지만, 그 이후의 목표가 없다는 것이 한계점으로 나타났습니다. 이에 대해 헌법재판소는 정부가 ‘2050년 탄소 중립의 목표 시점에 이르기까지 점진적이고 지속적인 감축을 실효적으로 담보할 수 있는 장치가 없으므로 미래에 과중한 부담을 이전했다’고 보고, 소송 청구인의 손을 들어줬습니다.

  • 탄소 중립

대기 중 온실가스 농도 증가를 막기 위해 인간 활동에 의한 배출량을 감소시키고 흡수량을 증대하여 순배출량이 ‘0’이 되는 것, ‘넷제로(Net-Zero)’라고도 부름. (출처: 탄소중립 정책포털)

국내 기후헌법소원 현황 (출처: 그리니엄)

소송에 참여한 대리인에 따르면, 이번 결정이 ‘기후 위기 대응에 관한 국가의 헌법적 보호 의무를 처음으로 인정’한 데 의미가 있다고 하는데요. 미흡한 기후 위기 정책이 미래 세대의 권리를 침해할 수 있고, 정부가 국민에 대한 보호 의무를 다하지 않았다고 판단할 수 있기 때문입니다.

이 판결은 미래 세대를 위한 현세대의 책임에 대한 사회적 논의를 더욱 활발하게 만들었는데요. 개인을 비롯한 정부, 국회, 기업 등 다양한 주체들은 기후 위기 대응을 위한 책무를 다하고 있는가에 대한 자문을 하지 않을 수 없게 되었어요.

 

2) 기업의 기후 위기 대응을 위한 Scope 3 공시

특히 기업의 경우 경제 활동에 관한 사회적 책임 이행 차원으로 기업을 운영하면서 발생하는 온실가스 정보 공개를 요구받고 있는데요. 기업의 탄소 배출량을 세 가지로 나누어 산정하는 ‘Scope 1, 2, 3’이 대표적인 측정 범주로 사용되고 있습니다.

온실가스 배출량 산정과 보고 표준 (출처: AVARNI)

이중 Scope 3은 최근 국제사회에서 탄소 중립 목표를 달성하기 위해 기업에게 의무적으로 정보를 공개하도록 요구되는 범주입니다. Scope 3은 기업이 직접 소유하거나 관리하지 않아도, 공급망 안에 포함되는 모든 시설과 협력 업체 등에서 배출되는 탄소량을 전부 포괄하는 개념인데요. 협력사에서 가동하는 공장부터 직원이 출장을 가는 길에 타는 비행기, 소비자가 기업 제품을 사용하고 폐기하는 데까지 기업 공급망 전체에서 발생하는 온실가스가 해당합니다. 기업이 운영하는 공장이나 제품 운송 과정에서 직접 배출하는 탄소량만을 의미하는 Scope 1이나 기업이 외부에서 구매한 에너지에서 발생하는 탄소 배출량만을 의미하는 Scope 2보다 훨씬 큰 범위의 탄소 배출량을 의미하죠!

EU 등 주요국에서 Scope 3에 대한 공시 기준을 마련하고 시행을 준비하기 시작함에 따라 국내에서도 공시 의무화에 대한 논의가 이어지고 있습니다. 지난 4월 ‘2026년 이후 Scope 3 의무 도입 계획’의 초안이 발표된 만큼, 우리나라 기업들도 공급망의 탄소 배출량 측정 및 관리 역량 보유가 관건이 되었습니다.

기업들은 공급망 전체의 방대한 데이터를 빠르게 취합하고 분석하기 위한 방법을 찾고 있을 텐데요. 이어서 탄소 배출량 데이터 관리를 하고자 하는 기업에게 유용할 다양한 탄소 배출량 시각화 차트 사례를 알아보겠습니다.

 

2. 목적에 따라 다르게 보는 탄소 배출량 시각화

탄소 배출량 데이터를 관리하기 위해 다양한 시각화 방법을 활용할 수 있지만, 효과적으로 시각화를 활용하기 위해서는 어떤 데이터를 어떤 목적으로 보고 싶은지를 정확히 정의하는 것이 중요합니다. 데이터를 어떤 목적으로 볼 것이냐에 따라서 활용할 수 있는 시각화 유형이 달라지기 때문인데요. 탄소 배출량 데이터로 도출할 수 있는 세 가지 주제의 인사이트마다 적합한 시각화 유형을 살펴보겠습니다!

1) 연도별 탄소 배출량의 변화를 확인하고 싶을 때

연도별 탄소 배출량 막대 차트 (출처: Salesforce)

가장 먼저 기업의 입장에서 모니터링 해야 하는 데이터 인사이트는 무엇일까요? 바로 시계열에 따른 탄소 배출량의 변화입니다. 기업에서 배출하는 탄소의 양을 관리하기 위해서는 필수적인 항목인데요. 이에 적합한 시각화 사례를 알아보겠습니다!

위 시각화는 2016년부터 2022년까지의 연도별 탄소 배출량을 나타낸 누적 막대 차트입니다. 막대가 시간 순서대로 정렬되어서, 막대 높이의 변화를 통해 지난 시간 동안의 데이터 변화 추이를 확인할 수 있는데요. 사례를 보면 2016년부터 2021년까지는 탄소 배출량이 2.2~2.5M 수준으로 유지되다가, 2022년에 들어 전체 배출량이 약 6M로 급격하게 증가하는 것이 눈에 띕니다.

사례에서 사용한 누적 막대 차트는 항목별 데이터 조각을 쌓아 데이터를 표현하는 시각화 유형입니다. 막대 전체 길이를 기준으로 데이터를 비교할 수 있고, 막대별 조각으로 세부 항목별 데이터를 비교할 수도 있어요. 위 차트에서는 탄소가 배출된 출처별로 막대 조각을 분류하고, 각기 다른 색상으로 나타냈습니다. 범례를 보면, 출처는 고정 오염원(Stationary Sources), 차량(Vehicles), 스코프 3(Scope 3), 기타로 분류됩니다.

범례를 바탕으로 차트를 해석해 보면, 2016년부터 2021년까지는 Scope 3으로 배출된 양이 전부였으나 2022년의 경우 탄소 배출 출처가 늘어난 것을 확인할 수 있습니다. 2022년 막대의 경우 고정 자산과 기타 출처로부터 배출된 탄소량이 각각 3M, 2.8M로 전체 배출량의 대부분을 차지하고 있고, Scope 3으로 배출된 양은 크게 감소했습니다. 따라서 2022년에는 전체 탄소 배출량이 급격하게 늘었지만, Scope 3으로 배출된 양은 대폭 줄어들었다는 인사이트를 얻을 수 있습니다.

2) 특정 기간과 비교하여 탄소 배출량의 차이를 확인하고 싶을 때

기간 대비 Scope 3 탄소배출량 도넛차트 (출처: Salesforce)

앞서 데이터를 시계열 순서에 따라 확인했다면, 특정 기간과 1:1로 비교할 때 활용할 수 있는 시각화 방법도 알아보겠습니다. 매년 탄소 배출량 감소에 더 큰 노력을 쏟는 기업 입장에서는 전년도에 비해서 얼마나, 어떤 변화가 일어났는지 그 효과를 직관적으로 비교해보고 싶을텐데요!

위 시각화는 Scope 3 탄소 배출량을 카테고리별로 확인할 수 있는 도넛 차트입니다. 선택 기간(Selected Period)과 비교 기간(Comparison Period)을 지정해서 카테고리별 탄소 배출량 비중과 값을 대조할 수 있다는 점이 특징인데요. 두 도넛 차트를 동시에 확인함으로써, 시차를 두고 카테고리별 탄소 배출량에 어떤 변화가 있었는지 살펴볼 수 있습니다. 위 사례에서는 선택 기간(왼쪽 차트)을 2022년, 비교 기간(오른쪽 차트)을 2021년으로 조회해 보았는데요. 각 차트 중앙의 텍스트를 비교해 볼 때 Scope 3 배출량이 2.4M에서 195k로 대폭 감소했다는 것을 직관적으로 알 수 있습니다.

그리고 차트에서는 투자(Investments)와 구매한 상품 및 서비스(Purchased Goods and Services)라는 두 가지 카테고리를 각각 연두색과 청록색 조각으로 표현했는데요. 조각의 면적을 서로 비교하면, 전체 데이터에서 각 요소가 차지하는 비중을 파악할 수 있습니다. 선택 기간(왼쪽 차트)의 경우 청록색 조각의 면적이 연두색 조각보다 큰 것을 알 수 있는데요. 비교 기간(오른쪽 차트)의 경우 청록색, 연두색 조각의 면적이 동일했다는 점을 고려하면, 2022년 투자로 인한 탄소 배출량의 비중이 높아진 것 역시 알 수 있습니다.

3) 공급처별 배출량을 비교하고 싶을 때

공급망의 Scope 3 탄소 배출량 막대 차트 중 일부 (출처: Salesforce)

앞서 언급했듯이 Scope 3 범위는 기업이 직접 소유하거나 관리하지 않아도, 공급망 안에 포함되는 모든 시설과 협력업체 등에서 배출되는 탄소량을 전부 포괄하는데요! 따라서 탄소 배출량을 감축하기 위해, 기업은 공급망 내 탄소를 많이 발생시키는 공급처가 어디인지 검토하여 협력 관계를 관리해야 합니다.

이때 공급처별 탄소 배출량을 나타낸 위 막대 차트를 참고할 수 있는데요. 사례를 보면 왼쪽부터 순서대로 선택 기간의 탄소 배출량, 비교 기간의 탄소 배출량, 그리고 이 두 기간 사이의 변화율을 나타내는 가로형 막대 차트가 배치되어 있습니다. 차트의 Y축에는 공급망에 속한 공급처의 이름이 나열되어 있어요.

예를 들어 두 번째 행에 위치한 ‘Glasgow Catering’ 기업의 탄소 배출량을 살펴볼까요? 2021년인 두 번째 차트(비교 기간)에서는 배출량이 470이었다가, 2022년 첫 번째 차트(선택 기간)에서는 88로 줄어듭니다. 따라서 세 번째의 보라색 막대 차트로 해당 기업의 배출량 변화율은 -81.28%인 것을 확인할 수 있어요. 만약 기업이 공급망 내 탄소 배출량을 줄여야 하는 상황이라면 이렇게 각 공급처의 배출량과 그 변화율을 비교해 보고, 탄소 배출량을 줄여나가고 있는 업체와 협력을 강화하고, 탄소 배출량 변화가 미미한 공급처는 더욱 직접적인 관리 방안을 실행하는 등의 액션을 시도할 수 있습니다!

한편, 이 시각화 사례의 아쉬운 점 한 가지는 첫 번째 차트(선택 기간)와 두 번째 차트(비교 기간)의 X축 범위가 서로 다르다는 점인데요. 각 차트 안에서 공급처끼리의 배출량을 비교하기엔 용이하지만, 선택 기간과 비교 기간의 배출량을 막대의 길이로 비교하기는 어렵다는 한계가 있었어요. X축 범위를 동일하게 조정하면 두 기간의 배출량 차이를 막대 길이만 가지고도 파악할 수 있습니다.

 

에디터의 한마디

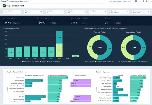
지금까지 기업 차원의 기후 위기 대응 책임을 묻는 ‘공시 의무화’ 이슈와 함께, 공급망의 탄소 배출량 관리를 위한 시각화 사례를 살펴봤습니다. 이번 글에서 살펴본 다양한 시각화 차트를 한 화면에 모아서 배치하면 아래와 같은 대시보드로 나타낼 수도 있는데요.

Scope 3 탄소 배출량 대시보드 (출처: Salesforce)

하나의 대시보드에 여러 차트를 배치하여 종합적으로 모니터링하고 새로운 인사이트를 도출할 수 있습니다. 예를 들어 탄소 배출량 연간 추이 변화에 영향을 준 세부 카테고리는 무엇인지, 공급처는 어디인지를 함께 확인해서, 공급망 내 탄소 배출량 관리 방안을 보다 종합적으로 세울 수 있습니다.

사실, 기업 입장에서 공급망 전체의 탄소 배출량을 측정하고 관리하는건 꽤나 어려운 일입니다. 데이터를 측정하고 수집하는 데 비용이 많이 발생하기도 하고, 공급망의 어느 지점까지 데이터를 측정하고 수집할 것인가에 대한 논의와 결정도 필요하죠. 공급망에는 여러 국가에 위치한 업체와 시설이 복잡하게 연결되어 있기 때문입니다.

하지만 우리가 기후변화로 인한 이상징후를 체감하고 있듯이 기후 위기는 모든 주체가 참여해야 하는 시급한 사안입니다. 이러한 ‘기후 리스크’에 대처하기 위해선 효율적인 데이터 관리와 이에 기반한 의사결정이 필요한데요.

앞서 살펴본 Scope 3 대시보드처럼, 눈에 보이지 않는 기후 데이터를 데이터 시각화로 나타내면 기업이 기후 위기에 얼마나 잘 대응하고 있는지를 가시화할 수 있습니다. 기업의 효과적인 기후 리스크 관리를 위해 시각화를 도입해보면 어떨까요?

원문: 뉴스젤리


참고 자료

 

이 필자의 다른 글 읽기

Copyright ⓒ ㅍㅍㅅㅅ 무단 전재 및 재배포 금지

본 콘텐츠는 뉴스픽 파트너스에서 공유된 콘텐츠입니다.

다음 내용이 궁금하다면?
광고 보고 계속 읽기
원치 않을 경우 뒤로가기를 눌러주세요

실시간 키워드

  1. -
  2. -
  3. -
  4. -
  5. -
  6. -
  7. -
  8. -
  9. -
  10. -

0000.00.00 00:00 기준

이 시각 주요뉴스

알림 문구가 한줄로 들어가는 영역입니다

신고하기

작성 아이디가 들어갑니다

내용 내용이 최대 두 줄로 노출됩니다

신고 사유를 선택하세요

이 이야기를
공유하세요

이 콘텐츠를 공유하세요.

콘텐츠 공유하고 수익 받는 방법이 궁금하다면👋>
주소가 복사되었습니다.
유튜브로 이동하여 공유해 주세요.
유튜브 활용 방법 알아보기